Skip to main content
Applies to BloodHound Enterprise only The SpecterOps BloodHound Vulnerability Response Integration for ServiceNow provides a powerful solution for automating vulnerability management and remediation workflows based on attack path analysis. After installation and configuration is complete, you can start using the integration to view attack path data in ServiceNow’s Vulnerability Manager Workspace. This section provides an overview of how to access and navigate the workspace to see the collected data from BloodHound Enterprise.
See the ServiceNow documentation for more information about using the Vulnerability Manager Workspace.
To access the Vulnerability Manager Workspace and view BloodHound data:
1

View the Vulnerability Manager Workspace

  1. Log into your ServiceNow instance.
  2. Click All and enter Vulnerability Manager Workspace in the search bar and select it.
    A view of the ServiceNow interface showing the All menu and search bar with Vulnerability Manager Workspace entered
2

Navigate the workspace to see BloodHound data

  1. Under the View by dropdown, select All.
    A view of the ServiceNow interface showing the View by dropdown with All selected
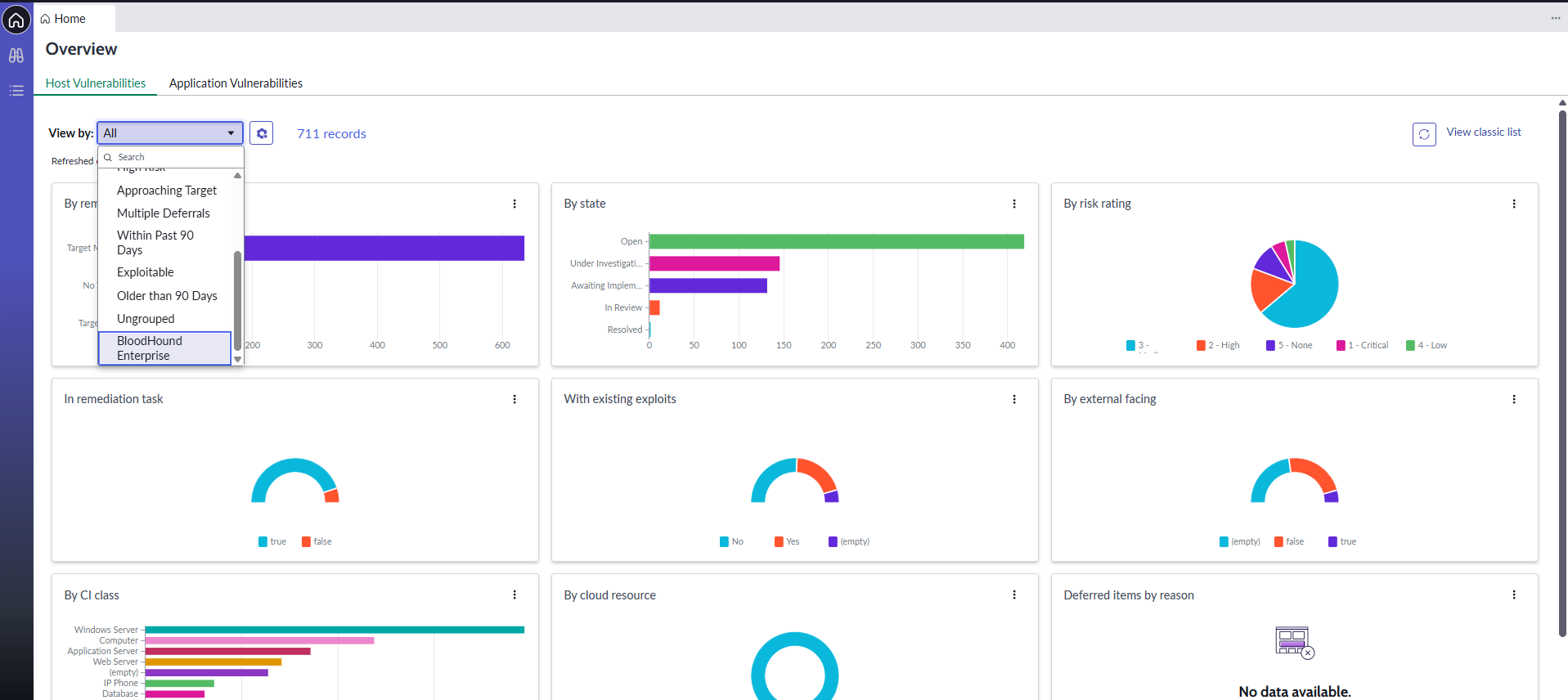
  2. Scroll down and select BloodHound Enterprise.
    A view of the ServiceNow interface showing the BloodHound Enterprise option selected
    The following visualization shows the collected data in a graphical format.
    A view of the ServiceNow interface showing the graphical visualization of BloodHound data

Next steps

After successful implementation and initial use of the integration, consider the following next steps to maximize value:
  1. User training: Provide comprehensive training to security teams and ServiceNow users
  2. Process integration: Integrate the solution with existing security processes and workflows
  3. Performance optimization: Monitor and optimize performance based on usage patterns
  4. Regular updates: Stay current with application updates and new features
  5. Expansion: Consider expanding integration to additional environments and use cases

Maintenance and support

Ongoing maintenance and support are critical for ensuring the long-term success of the integration. Consider the following best practices:
  • Regular health checks: Schedule periodic reviews of integration health and performance
  • Update management: Plan for regular application and system updates
  • Documentation updates: Maintain current documentation as configurations change
  • User feedback: Collect and act on user feedback for continuous improvement